|
Gestion des plannings horaires, des congés, des absences... Compatible avec le pointage et le lissage des horaires. |
Logiciel de gestion de feuilles de temps (timesheets)
|
|
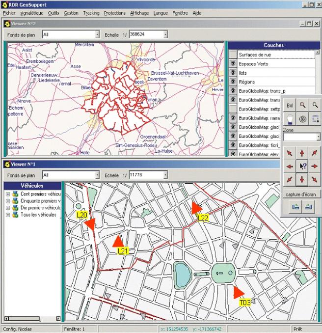
Applications SIG (Systèmes d'Information Géographique) sur mesure Suivi de véhicules à partir du framework DecisCarto. |
|


